AI prédit le prix du Sui Network (SUI) pour 2025
Le marché des crypto-monnaies continue de présenter sa volatilité caractéristique, mais Sui Network (SUI), une blockchain de couche 1 hautes performances, s’est taillé une position notable grâce à ses performances récentes.
S’échangeant à 5,01 $ au moment de la publication, SUI a récupéré l’essentiel de ses pertes hebdomadaires et reste en hausse de 11 % depuis le début de 2025. Après avoir atteint un sommet historique de 5,35 $ le 6 janvier, le jeton a connu un léger recul mais continue d’afficher forte dynamique haussière.

Pourtant, alors que SUI poursuit sur sa lancée récente, des questions émergent quant à la durabilité de sa trajectoire. Face à une incertitude plus large qui se profile sur les marchés, les investisseurs surveillent de près les facteurs qui stimulent la croissance de Sui et sa capacité à maintenir cette dynamique dans les mois à venir.
AI prédit le prix de SUI pour 2025
Pour évaluer le potentiel futur de SUI, Finbold a analysé les données de marché et recherché des informations sur le modèle avancé ChatGPT-4o d’OpenAI. L’IA a proposé des perspectives haussières, prévoyant que le SUI pourrait atteindre une fourchette de prix de 8 à 10 dollars d’ici la fin de 2025.
Les catalyseurs de la dynamique de SUI
ChatGPT note que les partenariats récents ont été un catalyseur majeur pour la croissance de Sui. En novembre, Sui a collaboré avec le gestionnaire d’actifs de 1,7 billion de dollars Franklin Templeton pour explorer des cas d’utilisation innovants de la blockchain, soulignant ainsi son attrait institutionnel croissant.
De plus, des partenariats avec Babylon Labs, Lombard et Cubist ont intégré la liquidité Bitcoin dans le réseau, débloquant ainsi les capacités programmables du Bitcoin (BTC) au sein de l’écosystème.
L’IA souligne également l’expansion de l’écosystème de Sui comme un autre facteur clé. Les intégrations de portefeuilles, telles que Phantom Wallet et Backpack, ont considérablement amélioré l’accessibilité et la convivialité des utilisateurs, favorisant ainsi leur adoption et alimentant davantage leur essor.

La valeur totale verrouillée (TVL) de Sui constitue un autre indicateur solide de sa croissance. Selon DeFiLlamale TVL de Sui est resté constamment au-dessus d’un milliard de dollars depuis novembre, dépassant récemment les 2 milliards de dollars avant de s’établir à 1,997 milliard de dollars.
ChatGPT considère cet afflux soutenu de capitaux comme le reflet de l’activité croissante du réseau et de l’engagement des utilisateurs, signe de confiance dans le potentiel à long terme du réseau.
L’intérêt institutionnel a également joué un rôle crucial, Grayscale ayant récemment inclus SUI dans son fonds GSCPxE. Selon ChatGPT, cette approbation renforce la crédibilité de Sui auprès des principaux investisseurs et met en évidence ses perspectives de croissance à long terme.
Les données sur les produits dérivés montrent un sentiment haussier
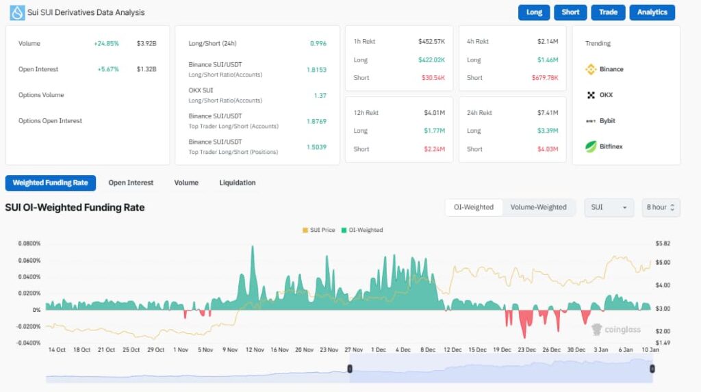
ChatGPT souligne également les données sur les dérivés de Sui comme un indicateur clair d’un sentiment haussier. Le volume des échanges a bondi de 24,85 % à 3,92 milliards de dollars, tandis que les intérêts ouverts ont grimpé de 5,67 % à 1,32 milliard de dollars, reflétant l’activité accrue des traders.

Le ratio long/short de 1,8153 sur Binance renforce encore l’optimisme, les traders privilégiant massivement les positions longues. Pendant ce temps, 4,03 millions de dollars de liquidations courtes au cours des dernières 24 heures indiquent que les positions baissières sont en train d’être comprimées, ajoutant une pression à la hausse sur le prix du SUI.
Cela étant dit, l’analyse de ChatGPT indique des perspectives haussières pour SUI, tirées par une combinaison de croissance de l’écosystème, de partenariats clés et d’une activité de marché robuste.
Des baisses temporaires du prix du jeton pourraient constituer des points d’entrée précieux pour les traders cherchant à capitaliser sur ses gains potentiels futurs.
Même si des incertitudes plus larges subsistent sur le marché, les fondamentaux solides de Sui suggèrent qu’elle est bien positionnée pour une croissance soutenue tout au long de 2025.
Image en vedette via Shutterstock
Share this content:




Laisser un commentaire