Les marchés de la cryptographie ont été durement et rapidement touchés aujourd’hui, le 28 février, alors que la nouvelle des frappes américaines et israéliennes contre l’Iran a fait la une des journaux.
Parmi les conséquences les plus notables, citons la chute des taux de financement du Bitcoin (BTC), qui ont chuté de plus de 140 % sur le graphique journalier, comme le montrent les données dérivées en temps réel sur CryptoQuant FInbold récupéré au moment de la publication.
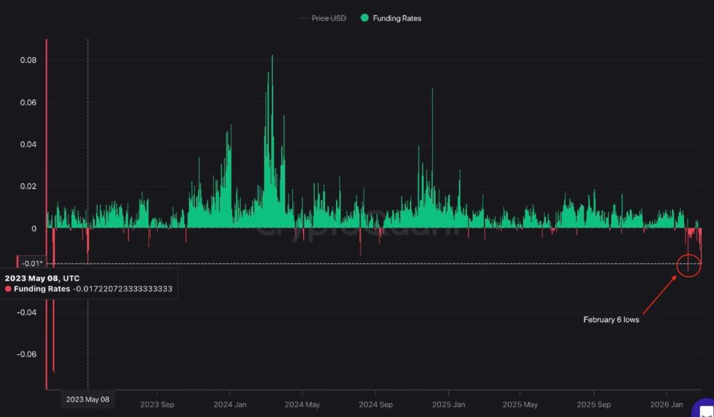
Cette baisse a fait chuter les taux de financement à -0,0165, niveaux dépassés une seule fois depuis mai 2023, lors de la nervosité de début février il y a trois semaines, alors qu’ils se situaient à -0,2.

Dans le même temps, les intérêts ouverts avec marge en pièces ont grimpé à 676 000 BTC, signalant une participation croissante malgré une volatilité accrue. De manière générale, une telle décision souligne un positionnement court agressif sur le marché des produits dérivés.
Autrement dit, les vendeurs à découvert paient une prime pour maintenir des positions baissières, reflétant des paris baissiers agressifs et une peur accrue sur le marché. Le résultat possible d’une telle configuration pourrait inclure soit une baisse supplémentaire si la vente persiste, soit déclencher une forte compression à court terme si Bitcoin se stabilise ou rebondit.
Bitcoin peine à rebondir
Pour l’instant, Bitcoin tente de récupérer le niveau de 65 000 $. La crypto-monnaie a chuté jusqu’à 6 % en quelques minutes après l’annonce des frappes en Iran, effaçant environ 70 milliards de dollars de la capitalisation boursière totale de la crypto en une heure et approchant la barre des 63 000 $.
Les positions à effet de levier ont connu de lourdes liquidations, avec 100 millions de dollars de positions longues disparues en 15 minutes. Bien entendu, la vente n’était pas isolée mais reflétait des pressions macroéconomiques plus larges, soulignant la sensibilité continue de l’actif aux chocs géopolitiques. Ethereum (ETH), par exemple, est toujours en baisse de 3 % au moment de la rédaction de cet article.
D’un point de vue technique, « l’or numérique » s’échange désormais en dessous de sa moyenne mobile simple (SMA) clé sur 7 jours, proche de 66 522 $. L’indice de force relative (RSI) se situe à 38,49, ce qui suggère que l’actif s’approche du territoire de survente, mais pas encore à des niveaux extrêmes.
À court terme, l’évolution des prix dépendra probablement des développements géopolitiques. Une atténuation des gros titres pourrait ouvrir la voie à un rebond de soulagement, mais une reprise plus substantielle devra probablement attendre, certaines configurations de bougies faisant déjà allusion au moment où un rallye au-dessus de 100 000 $ pourrait être possible.
Image en vedette via Shutterstock